- 2025 for LizeLai Technology
2025 is the third year since the establishment of LizeLai Technology (Chongqing) Co., Ltd. and a crucial year for the company to transition from the start-up survival stage to the development stage. During this year, the team size has expanded from 12 people at the beginning of the year to 30 professional talents, covering experts in various fields such as sulfuric acid process, control instrumentation, and mechanical manufacturing. To better serve the sulfuric acid industry in the future, LizeLai Technology carried out multiple technological innovations and made fixed investments in 2025.
1. Technological Innovation: The company has been granted 7 patent authorizations and has 3 invention patents in the substantive examination stage. It has also obtained 2 software copyrights.
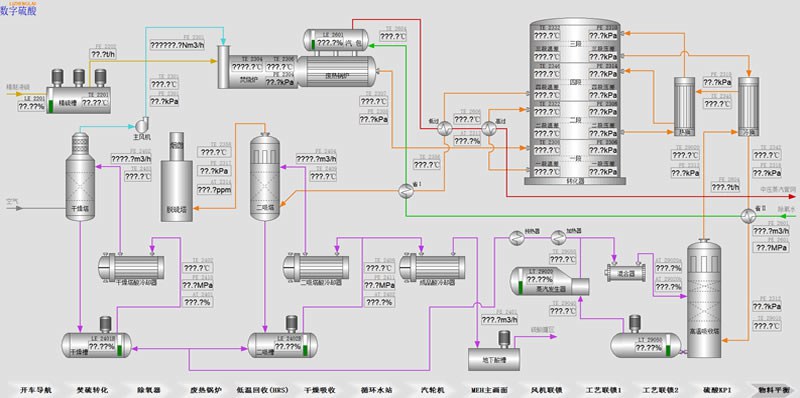
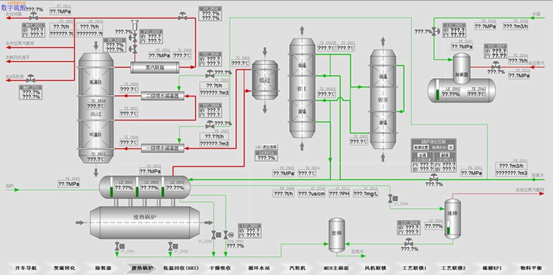
2. Digital Sulfuric Acid Innovation: Focusing on the in-depth integration and development of the Digital Sulfuric Acid DCS system and the Digital Sulfuric Acid APP software, aiming to promote the future automatic operation of sulfuric acid plants. Currently, the core functional modules of Digital Sulfuric Acid have been developed, including start-up navigation, economic operation analysis, intelligent fault diagnosis, one-click load adjustment, and plant management; the Digital Sulfuric Acid APP has been launched and can be seamlessly integrated with mainstream DCS systems; the Digital Sulfuric Acid DCS system has been deployed and applied in two projects, operating stably with positive user feedback, and the operational efficiency of the plants has been improved.
Photo of Digital Sulfuric Acid DCS
.jpg)
.jpg)
3.Equipment and Instrument R&D: In 2025, the company increased its investment in equipment and instrument research and development, successfully developing application devices such as high-efficiency sulfuric acid guns with online cleaning functions, sulfuric acid concentration analyzers, portable acid concentration analyzers, and sulfur dioxide chromatographic analyzers, further enhancing the intelligence and greenness of the sulfuric acid production process.
Product Photos

High-efficiency sulfonating gun

Acid Concentration Analyzer

Portable acid concentration analyzer

Sulfur Dioxide Chromatography Analyzer
4.Performance Overview: In 2025, the company successfully signed two sets of digital sulfur DCS systems, achieving a breakthrough in upgrading its core technology to an overall solution for the sulfur industry. Equipment and instrument products were delivered to 65 customers worldwide, covering countries and regions such as China, Europe, the Democratic Republic of the Congo, Egypt, and Indonesia. While improving product quality and delivery efficiency, the company further enhanced its after-sales service system, providing 7×24-hour technical support to overseas customers. With stable product performance and professional services, the company has gained widespread trust from customers, and the efficient sulfur gun has achieved zero-fault continuous operation for over three years in multiple projects.
Photos of the site after product delivery
.jpg)
.jpg)
.jpg)
.jpg)
.jpg)
5. The Digital Sulfuric Acid Official Account published a total of 45 technical articles in 2025, covering areas such as intelligent operation of sulfuric acid plants, maintenance of key equipment, and process optimization. It provided in-depth services to industry clients and had a cumulative reading volume exceeding 100,000 people. This official account has become an important information platform for obtaining digital sulfuric acid plant solutions in the domestic sulfuric acid industry, with the number of followers increasing to over 4,000.
Digital Sulfuric Acid QR Code

6. In 2025, the company will invest 10 million yuan in fixed assets and purchase a 2,600-square-meter production building. This is an important milestone in the development history of Li Zhenglai Technology (Chongqing) Co., Ltd.
.jpg)
.jpg)
.jpg)
.jpg)
.jpg)
.jpg)
Rui Zhenglai's steady development in the current challenging market environment is inseparable from the trust and support given by all of you. During the process of new product innovation, due to our lack of experience, there were inevitably some flaws in the performance of certain products. It was precisely because all of you shared your experience without reservation and helped us continuously optimize the product performance that a series of mature products such as the digital sulfuric acid DCS system, the fourth-generation efficient sulfide gun, the independently developed acid concentration analyzer, the third-generation automatic condensation acid discharger, and the second-generation acid mist suction device were achieved. All of this embodies your concern for the start-up enterprises. I sincerely thank you all here. In the future, we will provide you with higher-quality, more diverse, and more practical innovative products to repay your trust, support, and care!


